View Issue Details

IDProjectCategoryView StatusLast Update
0005378Legion CoreClasses - Warrior - Воинpublic2019-10-11 19:56
ReporterBlackplastilin Assigned ToGhost  
PriorityhighSeveritymajorReproducibilityalways
Status resolvedResolutionfixed 
Summary0005378: Воин,Позвоночник Надж'ентуса
Descriptionhttps://ru.wowhead.com/item=137087

при быстром применении способности Вихрь https://ru.wowhead.com/spell=1680 предыдущие атаки отменяются
на примере из видео видно,что при 5-ти кратном использовании Вихря против 3-х противников суммарное кол-во попаданий должно составлять 90 (60+30),но если увеличить скорость произнесения способности то попадания начинают теряться,видимо,из-за того,что одна атака прерывает другую, на 2 видео c более быстрым произнесением способности после 5 раз использования вихря кол-во попаданий уже не 90 а 72 (48+24)
*(3 противника нужны для того чтобы бонус от легендарного предмета начал работать)
Additional Informationhttps://www.youtube.com/watch?v=ge98zp7zf-8 (использование вихря с легендаркой на маленькой скорости)
https://www.youtube.com/watch?v=u0l6tL_pG9I (использование вихря с легендаркой на высокой скорости)
Attached Files

Activities

Executioner

2019-09-21 23:08

reporter   ~0013163

Постоянно сталкиваюсь с такой проблемой, играть нормально с поясом не возможно

Ghost

2019-10-01 18:14

developer   ~0013795

нужна информация как работает по офу
1) через какое время второй вихрь юзается?
2) что будет если давать два вихря подряд?

тики теряются потому, что время жизни https://ru.wowhead.com/spell=227201 , 800 мс
сам вихрь всемя тактами кастится за 400мс (0-200-400)
второй вихрь кастится через 800мс, однако чтобы не попасть в режим зацикливания кастов (это когда начинается спам вихрей) он не может быть чаще 1200мс, тоесть, если применить вихрь , если у вас гкд на вихре меньше 1200мс, то при использовании его если вы пересечете таймер быстрее 1200мс, вы не дадите завершиться триггерящемуся вихрю, потеряя тем самым пару тактов

Ghost

2019-10-02 12:04

developer   ~0013862

проверяйте как сейчас

Blackplastilin

2019-10-02 16:47

reporter   ~0013867

Сейчас ситуация стала с одной стороны немного лучше,а с другой стороны чуть-чуть непонятнее
Порылся в логах с оффы,записал собственные и нашел еще пару вещей,которые у нас не идентичны
----------------------------------------------------------------------------------------------------------------------------------------------------------------------------------------------------------------------------------------------
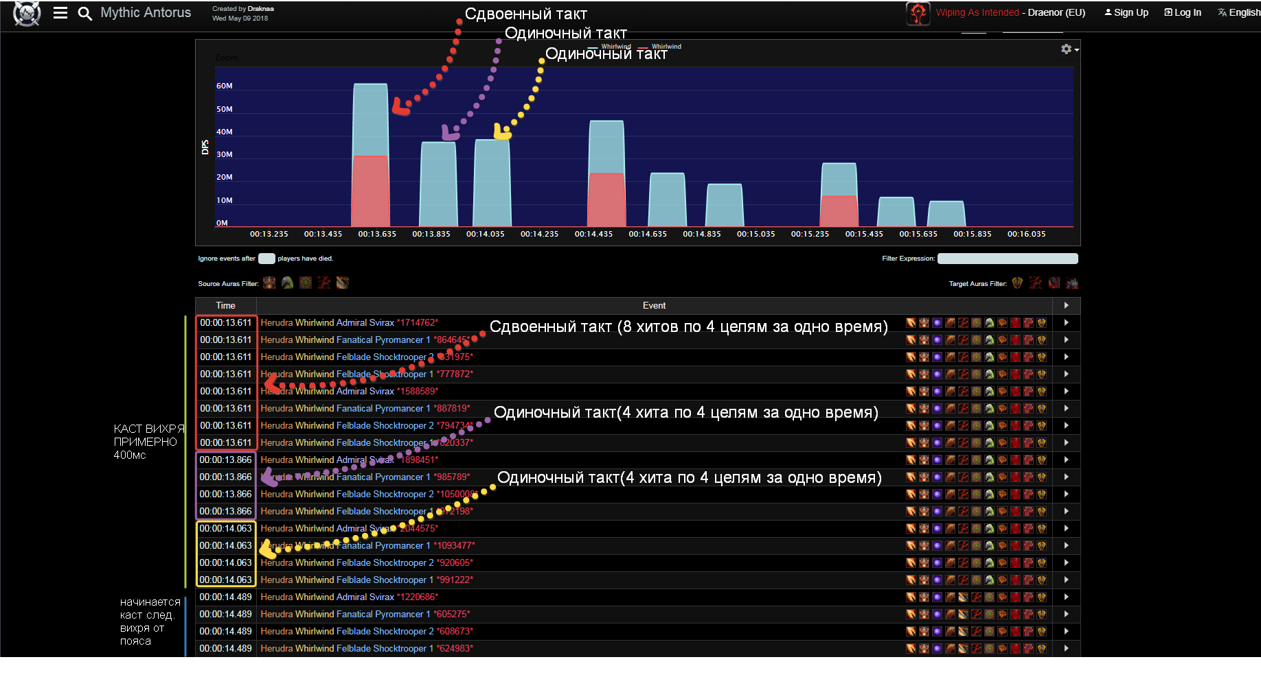
https://www.warcraftlogs.com/reports/GHVb9QAkBXpmc4nY#fight=18&type=damage-done&source=4&view=events&ability=-1680&start=5325323&end=5328496

Это лог с оффы на Военном совете анторуса,воин использует https://ru.wowhead.com/item=137087,лог на 4 цели
----------------------------------------------------------------------------------------------------------------------------------------------------------------------------------------------------------------------------------------------
https://ru.warcraftlogs.com/reports/RPJzFf7T4Zt9WdwG/#fight=last&type=damage-done&source=1&ability=-1680&view=events&start=20232048&end=20235049

Это мой лог в 4 манекена в штормграде (пришлось запариться чтобы стянуть их в одно место) тест проводился при разгоне хасты и тем самым уменьшением гкд чтобы проверить потерю попаданий ,из-за этого случились некоторые аномалии(можно заметить что где-то в середине дубликат вихря и основной забагались из-за ГКД и соединились в один)
----------------------------------------------------------------------------------------------------------------------------------------------------------------------------------------------------------------------------------------------
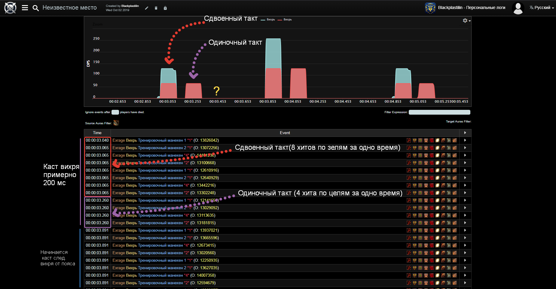
если обратить внимание на таймкоды и диаграммы,то можно заметить самое первое и ключевое отличие:На оффе с поясом вихрь дает 4 такта(первые два проходят в одно время,третий примерно через 200 мс и четвертый примерно через 400 мс)
А у нас их 3(первые два проходят в одно время,третий через 200 мс,а четвертый просто отсутствует)
К слову до фикса было немного по-другому (Происходил первый такт(Не сдвоенный!) затем через 200 мс происходил второй и через 400 мс происходил третий(четвертого не было!)То есть вихрь кастился за 400 мс,но это было все равно 3 такта,просто за длительное время)

После изменений ситуация стала следующей,в вихре все еще 3 такта,но теперь он кастится быстрее,за 200 мс
Но если разгонять хасту тики все равно теряются,на оффе такого не происходит потому что время жизни https://ru.wowhead.com/item=137087 не 600 мс,а оно динамично,это можно увидеть если взять все тот же лог с Военного совета Анторуса и сравнить его с логом война в оке азшары на треше (Главное отличие этих логов в том,что у Война на Совете ГКД гораздо меньше чем у второго Война в Оке Азшары)
----------------------------------------------------------------------------------------------------------------------------------------------------------------------------------------------------------------------------------------------
https://www.warcraftlogs.com/reports/GHVb9QAkBXpmc4nY#fight=18&type=damage-done&source=4&view=events&ability=-1680&start=5325323&end=5328496
Лог война с Совета
----------------------------------------------------------------------------------------------------------------------------------------------------------------------------------------------------------------------------------------------
https://www.warcraftlogs.com/reports/gwdmfXKRaVHzA3yj#fight=3&type=damage-done&source=3&ability=-1680&start=626616881&end=626620125&view=events
Лог война с Ока АЗшары
----------------------------------------------------------------------------------------------------------------------------------------------------------------------------------------------------------------------------------------------
в этих отрезках логов видно что войны сдают http://ru.wowhead.com/spell=1680 ,у первого Вара пояс дублирует http://ru.wowhead.com/spell=1680 спустя 426 мс и после прохождения каста от пояса(400 мс) он дает http://ru.wowhead.com/spell=1680 еще раз и каст происходит через 419 мс ,а у второго вара пояс дублирует http://ru.wowhead.com/spell=1680 спустя 729 мс и после прохождения каста от пояса(400 мс) он дает http://ru.wowhead.com/spell=1680 еще раз и каст происходит через 736 мс (Судя по всему касты встают в очередь,они не отменяют друг друга как у нас)

По итогу,можно сделать вывод что основных проблемы 2
1.Это то,что пояс начинает давать вторую атаку фиксированно через 600 мс,а не динамично в зависимости от ГКД как на оффе
2.Это то,что у нас отсутствует четвертый тик от http://ru.wowhead.com/spell=1680 с поясом ,
Должно выглядеть так (-----0мс(Сдвоенный каст)----200мс(Одиночный каст)----400мс(одиночный каст)----)
Сейчас у нас выглядит так (-----0(Сдвоенный каст)----200(Одиночный каст)----)
А до фиксов выглядело так (-----0мс(Одиночный каст)----200мс(Одиночный каст)----400мс(одиночный каст)----)

http://egammi.net/image/SZye (скрин логов с оффы с пояснениями)
http://egammi.net/image/SZya (скрин наших логов для сравнения)
Оффа Логи.png (264,125 bytes)
UWOW Логи.png (227,106 bytes)   
UWOW Логи.png (227,106 bytes)   

Ghost

2019-10-03 03:44

developer   ~0013887

тоесть по офу дублируемый вихрь должен вставляться сразу в те тики, что и у основы проходят, а не через время произноситься?
(было через 400мс после основного, кастился второй с амплитудами 800-1000-1200), прибавить время от первого - 0-200-400, полный цикл двух вихрей за 1600мс
(сейчас через 100мс после основного, второй с амплитудами 500-700-900, прибавить время от первого - 0-200-400, полный цикл двух вихрей за 900мс
у меня допустим при 100% скорости не было потерь в тактах никаких

Blackplastilin

2019-10-03 15:23

reporter   ~0013905

Нет,он должен произноситься через время,просто это время должно равняться оставшемуся ГКД Война,то есть так
Воин дает Вихрь,одновременно с этим запускается ГКД,вихрь проходит за 400мс,дальше происходит завершение ГКД и запускается еще один каст Вихря с пояса
то есть 400+оставшееся ГКД+400,
и снова я полез серчить все логи и БИНГО нашел нужный момент
https://www.youtube.com/watch?v=-a1etGgTpHY&
Если в этом ролике во время файта на 18:05 обратить внимание на каст панель война,то можно увидеть, что у него дубликат вихря от пояса тоже вызывает ГКД(он жмет на кнопку вихря,начинается откат по ГКД,и где-то на половине или ближе к концу у него таймер ГКД снова обновляется,хотя он сам ничего не нажимал,он бы банально не успел бы ничего нажать,значит это ГКД запускает его легендарка,которая дает вихрь)
А значит что каст должен выглядеть примерно так "Собственный каст вара 400мс+оставшеесяГКД(но судя по-всему оно не полное,где-то 3/5 от оставшегосяГКД)+Каст вихря с пояса 400мс + оставшееся ГКД(которое уже тригерит не сам вар а легендарный пояс)

Допустим,наше ГКД будет равно 1000мс,тогда 400мс +(600*3/5)мс +400мс+600мс и так по кругу
или формула чуть проще для восприятия
"ВИХРЬ ОТ ВАРА +(600*3/5)мс + ВИХРЬ ОТ ПОЯСА +600мс"и так по кругу
или формула еще чуть проще
"ВИХРЬ ОТ ВАРА +(оставшеесяГКД*3/5)+ВИХРЬ ОТ ПОЯСА +оставшеесяГКД" и так по кругу


Это значит что у нас вихрь начинает пропадать,накладываться и отменять сам себя просто потому ,что каст от пояса не вызывает ГКД
http://egammi.net/image/SZM7
2019-10-03_15-46-52.png (827,431 bytes)

Ghost

2019-10-03 16:57

developer   ~0013906

ммм, т.е вихрь с пояса таки должен каститься не игнорируя гкд основного абилити, а даже запуская его? а тогда чтобы иметь полную ясность, задержка применения после первого вихря сколько должна быть? сразу после окончания гкд?

Blackplastilin

2019-10-04 16:43

reporter   ~0013956

Да,пояс должен запускать гкд
Да,примерно после окончания ГКД,но судя по ролику даже чуть раньше чем это ГКД завершится(на ролике видно что гкд обновляется где-то на половине),видимо там есть какой-то коэф. на который это самое ГКД сокращается,
А последующее ГКД,которое вызывает пояс уже проходит полностью

rovrnomy

2019-10-06 06:17

reporter   ~0014017

да потестил, всё так же получилось как и Blackplastili
медленно - всё отлично.
быстро - потеря 20% ударов/попаданий
Баги:
1)вихрь у нас имеет 3 хита, на офе 4, но это незначительно т.к итоговый урон всё равно такой же каким должен быть, приоритет не срочный.
2)Прок пояса у нас реализован аля дополнительный выпад,
решение(как вариант) - сделать начало анимации (если она важна) прока пораньше. у нас она бьет не сразу после 1ого вихря , а с задержкой значительной изза чего при бусте бывает совпадает с одним из будущих гкд и теряются удары...
или проще говоря: обе анимации вихря должны закончится за 0,8-0,9 секуунды (350мс вихрь +100(задержка на пояс)+350мс анимация прока пояса) , но при этом само гкд не трогать.
получим у кого гкд будет 1сек. будет стабилььный урон и анинмация
у кого хасты мало и гкд гдето 1.2-1.3 секунды будут видеть задержку, переживут т.к урон будет всё тот же

Ghost

2019-10-06 12:12

developer   ~0014036

стоп, я не понял, по дефолту вихрь делает три фазы ударов, а пояс просто добавляет 4ую фазу? или что?

user34

2019-10-06 14:18

  ~0014051

Ghost да Серег, пояс делает 4ую фазу если срабатывают условия его прока

Blackplastilin

2019-10-07 20:33

reporter   ~0014194

Признаюсь,я был запутан ситуацией,таймингами и задержками и в одном из своих суждений пришел к неверному выводу по поводу Доп.такта вихря,это и в правду было трудно понять по логам,да еще и с учетом того,что у нас пояс реализован в корне по-другому,Пояс и вправду должен добавлять только доп.такт в вихре,а не кастить дополнительный вихрь,и понял я это только сегодня,когда на скорости 0.25 из реплея высматривал расходуется ли рага война при касте каждого вихря,и,да,она расходуется,это значит,что вихрь не дает бесплатных дубликатов,он просто добавляет один такт,до этого я думал что Вихрь дает и доп такт и бесплатный дубликат,но это не так

Ghost

2019-10-11 19:56

developer   ~0014520

переписал

Issue History

Date Modified Username Field Change
2019-09-21 20:55 Blackplastilin New Issue
2019-09-21 20:55 Blackplastilin Status new => assigned
2019-09-21 20:55 Blackplastilin Assigned To => kapysha
2019-09-21 20:55 Blackplastilin Tag Attached: #Легендарка
2019-09-21 20:55 Blackplastilin Tag Attached: #лега
2019-09-21 20:55 Blackplastilin Tag Attached: воин
2019-09-21 23:08 Executioner Note Added: 0013163
2019-09-25 20:50 kapysha Status assigned => acknowledged
2019-09-27 13:59 Maksin Assigned To kapysha => deadinside
2019-09-27 15:33 deadinside Assigned To deadinside => Ghost
2019-09-27 15:34 deadinside Status acknowledged => confirmed
2019-10-01 18:05 Ghost Assigned To Ghost => deadinside
2019-10-01 18:14 Ghost Status confirmed => acknowledged
2019-10-01 18:14 Ghost Note Added: 0013795
2019-10-02 12:04 Ghost Note Added: 0013862
2019-10-02 16:47 Blackplastilin File Added: Оффа Логи.png
2019-10-02 16:47 Blackplastilin File Added: UWOW Логи.png
2019-10-02 16:47 Blackplastilin Note Added: 0013867
2019-10-03 02:25 deadinside Assigned To deadinside => Ghost
2019-10-03 02:26 deadinside Status acknowledged => confirmed
2019-10-03 03:44 Ghost Note Added: 0013887
2019-10-03 15:23 Blackplastilin File Added: 2019-10-03_15-46-52.png
2019-10-03 15:23 Blackplastilin Note Added: 0013905
2019-10-03 16:57 Ghost Note Added: 0013906
2019-10-04 16:43 Blackplastilin Note Added: 0013956
2019-10-06 06:17 rovrnomy File Added: WoWScrnShot_100619_060834.jpg
2019-10-06 06:17 rovrnomy File Added: WoWScrnShot_100619_061532.jpg
2019-10-06 06:17 rovrnomy File Added: WoWScrnShot_100619_061540.jpg
2019-10-06 06:17 rovrnomy Note Added: 0014017
2019-10-06 12:12 Ghost Note Added: 0014036
2019-10-06 14:18 user34 Note Added: 0014051
2019-10-07 20:33 Blackplastilin Note Added: 0014194
2019-10-11 19:56 Ghost Status confirmed => new
2019-10-11 19:56 Ghost Note Added: 0014520
2019-10-11 19:56 Ghost Status new => resolved
2019-10-11 19:56 Ghost Resolution open => fixed
2021-07-26 16:23 Alica228 Category Classes - Warrior - Вар => Classes - Warrior - Воин