View Issue Details

IDProjectCategoryView StatusLast Update
0027331Legion CoreClasses - Warlock - Чернокнижникpublic2023-09-23 18:26
Reporterdeadzone Assigned Togodxx  
PriorityurgentSeveritycrashReproducibilityalways
Status closedResolutionno response from player 
PlatformWindowsOS10OS Versionx64
Summary0027331: Агония, прок осколка души
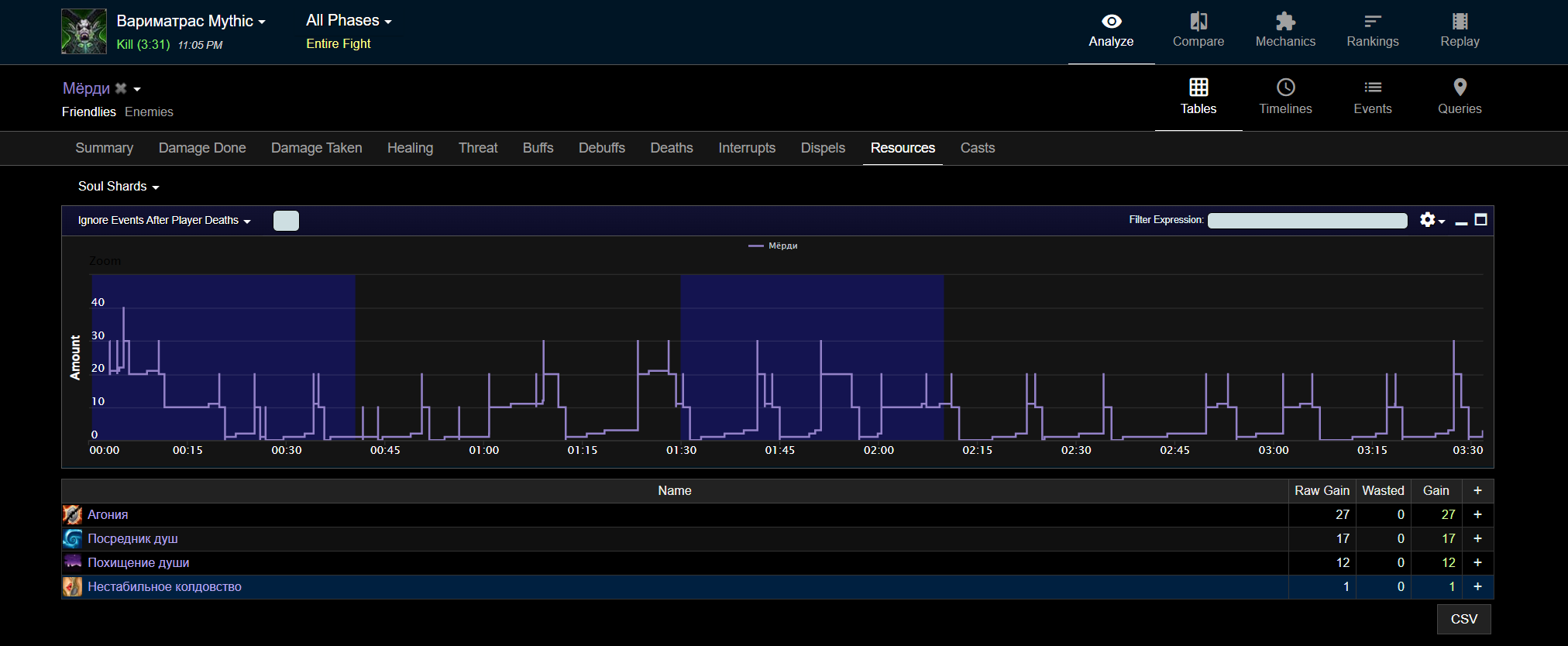
Descriptionзаклинание чернокнижника специализации Колдовство https://www.wowhead.com/ru/spell=980/%D0%B0%D0%B3%D0%BE%D0%BD%D0%B8%D1%8F
в комментариях описание мне не совсем понятно, но не в этом суть
поиграв на сервере я заметил очень неприятную особенность, а именно дико низкий интервал прока осколка, порой по 12-14 секунд
найдя человека попросил дать лог боя рандомного 975-80 лока с обычными статами (30 30 120) и вот что в этом логе видно
что - осколков больше на 10-8

попросив людей мне сделали ва которая линкует в чат интервал прока осколка от агонии, и он виден на скрине
пожже возможно еще раздобуду скринов с логов
Steps To Reproduceлюбой таргет, любой варлок
Attached Files
интервалы.jpg (524,160 bytes)
офф количетсо.png (112,148 bytes)   
офф количетсо.png (112,148 bytes)   
офф лог.png (199,550 bytes)   
офф лог.png (199,550 bytes)   
ювовлог.png (342,652 bytes)
мёрди.png (109,265 bytes)   
мёрди.png (109,265 bytes)   

Activities

godxx

2023-08-16 03:05

reporter   ~0071894

Доброго времени суток, вы не скинули даже ссылку на лог, да и судя по вашим скриншотам и скринам с офы
разница естественно есть но сравнение очень сухое, так-же есть различие во вторичных характеристиках, в основном в хасте, рейд баффы такие как бл, да в том-же везении,
в каком-то пулле больше в каком-то меньше, нужно больше доказательств насчет всего для сравнения.

Если можно преложить несколько ссылок на логи с увова, ну и так-же на лог с ритейла,
потому-что если так сравнивать то ничего хорошего не выйдет

deadzone

2023-08-16 19:04

reporter   ~0071903

два боя, в оба раскрыты с начала, когда есть бл
смысл давать вам ссылку на лог если они заархивированы и вы их не увидите
, если хотите сравнить - выберите матраса откройте любого с топ 500 и посмотрите.
разница в статах? почти у каждого в логе 10-12к хасты что равно 30-33 % кроме других случаев, и поверьте я что в 40 хасты что в 55 наблюдаю одну и ту же картину

godxx

2023-08-18 04:56

reporter   ~0071914

Last edited: 2023-08-18 04:57

Большинство логов так-же заархивированны и для того что-бы быстрее решить вашу проблему,
мне нужен хотя-бы 1 полный лог с ритейла, так-что прошу вас пожалуйста найти и скинуть любой другой открытый лог который вы найдете,
с данным энкаунтером

deadzone

2023-08-19 01:12

reporter   ~0071930

вы просите показать вам открытый лог? как вам эго отправить, если вы эго не сможете открыть у себя?
показать вам скрин лога с видимой ссылкой и фулл таймом боя ?тоесть с 0й секунды и до победного?

deadzone

2023-08-19 01:25

reporter   ~0071931

Вот самый распростаненный лог с 25 проками шарда, таких условно 90% в топ 500
вот ссылочка вот открыто
image (4).png (328,917 bytes)

deadzone

2023-08-19 01:26

reporter   ~0071932

https://www.warcraftlogs.com/reports/DbTRChBAPjHmK1JY#fight=26&type=resources&source=12&spell=107&view=events

Owloo

2023-08-20 19:10

reporter   ~0071966

UP
Любопытная конечно тема, результаты как в логах с офы можно достичь при 47%(16 690) хасты и легендарной шапке , разница конечно колосальная если сравнивать с ритейлом где хасты было 12к, будет конечно интересно если в итоге окажется, что афлик не получал все это время треть своих ресурсов. Кстати, мало ли если нужно то сейчас афлики получают осколок раз в 12.5 секунд в среднем при 13к хасты. Разница в 33% по времени получения шардов, если судить по логам.

deadzone

2023-09-15 13:05

reporter   ~0072405

Все так же маловато

godxx

2023-09-20 05:20

reporter   ~0072495

Доброго времени суток!
Получил доступ ко всем ранкинг логам и у большинства прок за средний отрезок боя в 3 минуты, около 23-24 осколков, кому-то везет чуть больше,
ну в основном у всех такой оверолл осколков, потестил в 12к рейтинга хасты + шапка + бл, у меня результаты сходятся в точности с логами

Issue History

Date Modified Username Field Change
2023-08-15 13:50 deadzone New Issue
2023-08-15 13:50 deadzone Status new => assigned
2023-08-15 13:50 deadzone Assigned To => godxx
2023-08-15 13:50 deadzone File Added: интервалы.jpg
2023-08-15 13:50 deadzone File Added: ювов количество.png
2023-08-15 13:50 deadzone File Added: офф количетсо.png
2023-08-15 13:50 deadzone File Added: офф лог.png
2023-08-15 13:50 deadzone File Added: ювовлог.png
2023-08-15 13:50 deadzone File Added: мёрди.png
2023-08-16 03:05 godxx Note Added: 0071894
2023-08-16 03:05 godxx Status assigned => feedback
2023-08-16 19:04 deadzone Note Added: 0071903
2023-08-16 19:04 deadzone Status feedback => assigned
2023-08-18 04:56 godxx Note Added: 0071914
2023-08-18 04:57 godxx Note Edited: 0071914
2023-08-18 04:57 godxx Status assigned => feedback
2023-08-19 01:12 deadzone Note Added: 0071930
2023-08-19 01:12 deadzone Status feedback => assigned
2023-08-19 01:25 deadzone File Added: image (4).png
2023-08-19 01:25 deadzone Note Added: 0071931
2023-08-19 01:26 deadzone Note Added: 0071932
2023-08-20 08:06 godxx Status assigned => acknowledged
2023-08-20 19:10 Owloo Note Added: 0071966
2023-09-15 13:05 deadzone Note Added: 0072405
2023-09-20 05:20 godxx Note Added: 0072495
2023-09-20 05:20 godxx Status acknowledged => feedback
2023-09-23 18:26 godxx Status feedback => closed
2023-09-23 18:26 godxx Resolution open => no response from player