View Issue Details

IDProjectCategoryView StatusLast Update
0032918Legion CoreLatest instances / Актуальные инстыpublic2025-05-07 20:51
ReporterHunterlol Assigned ToElhoron  
PriorityimmediateSeveritycrashReproducibilityalways
Status acknowledgedResolutionopen 
PlatformWindowsOS10OS Versionx64
Summary0032918: Некорректный расчет урона у нпс в режиме эпохальной сложности подземелья
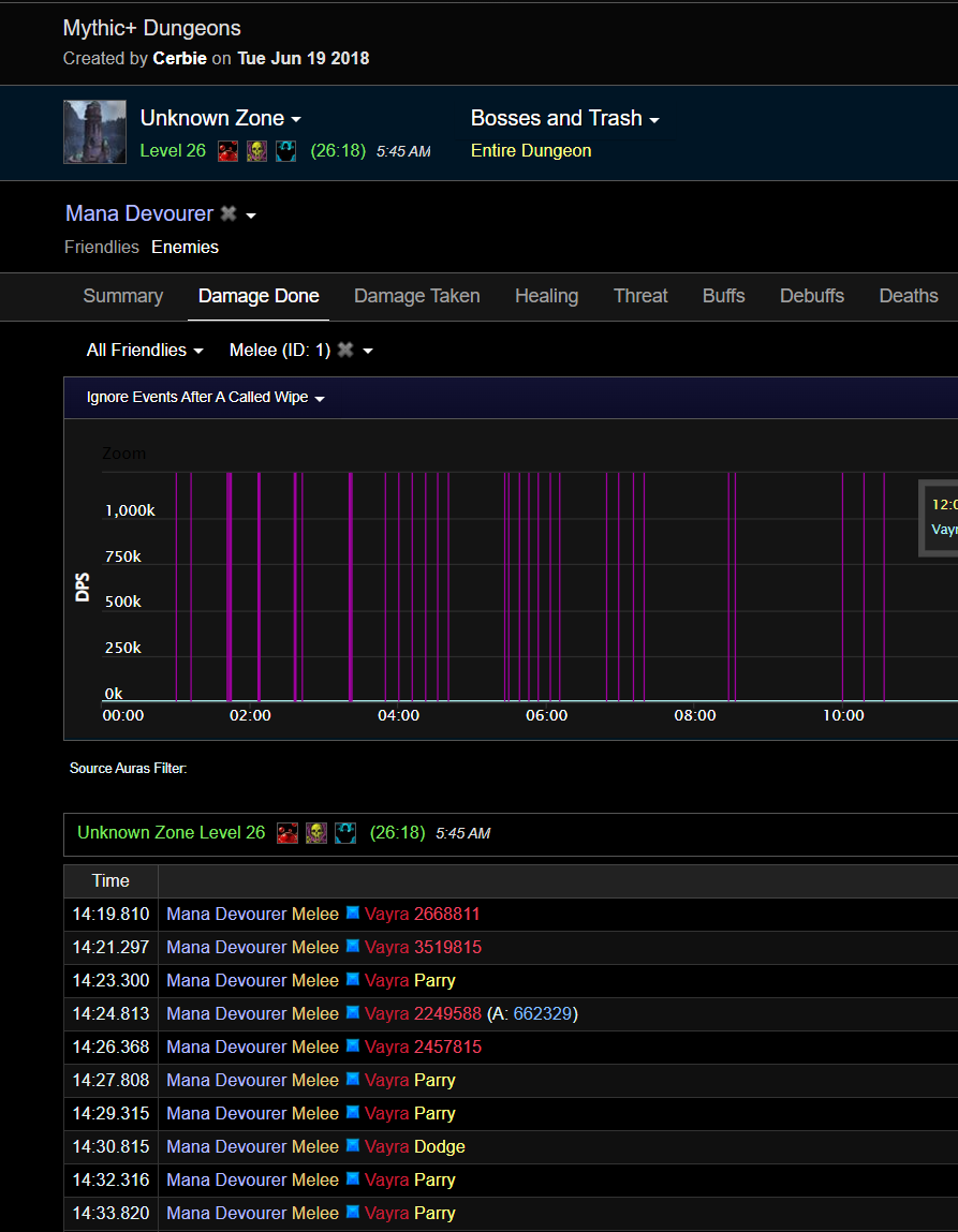
DescriptionПосмотрев множество видно времен легиона, и так же множество логов, напрашивается вопрос, почему урон наносимый нпс по танку на ювов гораздо выше, примеры тому - https://www.warcraftlogs.com/reports/qP13AaxpnVJkc7tT?fight=last&type=damage-taken&source=15&ability=1&view=events&target=53 лог боя 27й аппер укреп, танк обычный фул гир ювов игрок, и смотря н цифры полученного урона, как с модификаторами снижения урона, так и без онных, цифры весьма отличаются от (приложу пример скрин такого же аппера только с лога офф сервера и в 970м гире с дефолтными 10 версы итд)
 так же покажу лог боя в мифик 0 сложности и количество урона наносимого по мне, и дополню скрином с лога офф сервера 7го ключа(ненашлось ниже) где танк 940-920 илвла получает урон.

для еще лучшего примера, https://www.youtube.com/watch?v=re8k3Gwva8A&t=15s&ab_channel=Riyu простые видео малых ключей, смотрим на полученый урон по танку по аддону
Attached Files
27.uwow.png (200,851 bytes)   
27.uwow.png (200,851 bytes)   
26офа.png (193,763 bytes)   
26офа.png (193,763 bytes)   
26.png (125,469 bytes)   
26.png (125,469 bytes)   
7й.png (399,902 bytes)
image.pngdd.png (1,811,162 bytes)
asdd.png (2,213,328 bytes)
image.png (1,800,166 bytes)

Activities

Hunterlol

2025-05-05 13:27

reporter   ~0079028

по моему мнению сама сложность мифик имеет некорректные формулы, и из этих формул урон в мифик ключах скалируется так же некорректно, сравните урон в логах с 25го - 15 го ключа, и сравните с аналогичным персонажем на ювове, к примеру зайдя в гер подземелье атаки по танку 80к миф за 200к

к примеру в мифик 0 я получал около 500к автоатаки, и если мы грубо увеличим этот урон на 1060% (26-27 ключ) то получим около 5-5.5 милионов урона (что и видно в логе ключа с ювова в сумме там до 5.5 лямов урона) а в логе с оффы 2.8-3милиона
ger.png (1,392,912 bytes)

Hunterlol

2025-05-05 13:27

reporter   ~0079029

ddda.png (3,194,817 bytes)

Issue History

Date Modified Username Field Change
2025-05-05 12:24 Hunterlol New Issue
2025-05-05 12:24 Hunterlol Status new => assigned
2025-05-05 12:24 Hunterlol Assigned To => Elhoron
2025-05-05 12:24 Hunterlol File Added: 27.uwow.png
2025-05-05 12:24 Hunterlol File Added: 26офа.png
2025-05-05 12:24 Hunterlol File Added: 26.png
2025-05-05 12:24 Hunterlol File Added: 7й.png
2025-05-05 12:24 Hunterlol File Added: image.pngdd.png
2025-05-05 12:24 Hunterlol File Added: asdd.png
2025-05-05 12:24 Hunterlol File Added: image.png
2025-05-05 13:27 Hunterlol Note Added: 0079028
2025-05-05 13:27 Hunterlol File Added: ger.png
2025-05-05 13:27 Hunterlol Note Added: 0079029
2025-05-05 13:27 Hunterlol File Added: ddda.png
2025-05-07 20:51 Elhoron Status assigned => acknowledged